Heizungssteuerung Technische Alternative auslesen?

Unsere Solarthermie-Anlage wird von einer TA UVR1611 gesteuert. Ich habe ein CMI besorgt, damit wird die Steuerung Ethernet-fähig.
Ich finde Berichte im Internet, dass man von hier aus die Daten per Modbus auslesen kann, aber es klingt nach viel Blut, Schweiß und Tränen (jeder Sensorwert muss manuell auf ein Modbus-Register gemappt werden oder so).
Daher die Frage: hat schon jemand Erfahrung mit TA-Steuerungen und kann bei den ersten Schritten unterstützen?

Dabei fällt mir auf: wo ist Gunter! Gleich mal einladen.

Hallo Lennart,
nun bin ich also hier. Leider kann ich zu deiner Frage nicht so viel sagen.
Mit Modbus werde ich mich künftig auch befassen müssen nur umgekehrt damit der TA Regler die Konfiguration eines anderen Reglers der zu dumm dazu ist sich selbst richtig zu verhalten bei bedarf anpasst.
Aber ich schiebe es auch nur vor mir her… Zu viel anderes.

Wir haben hier auch zwei CMIs der TA für unsere kleine Solarthermieanlage. Das Anbinden an ein zentrales System könnte spätestens mit OpenEMS-Einführung und Sektorenkopplung und so für uns auch relevant werden. Aber ich vermag es nicht einen Zeithorizont abzuschätzen, freue mich auf jeden Fall über Lösungsbeispiele. :slight_smile:

Ich tendiere gerade sehr dazu, jemand Geld in die Hand zu drücken, um das für uns zu konfigurieren. Habe mich nach regionalen TA-Partnern erkundigt. Ja, das Ergebnis teile ich dann gern.

1 „Gefällt mir“

Hey. Die Expertise und einige Erfahrung mit Modbus hätten wir hier vertreten.
Nur leider weder eine TA-Steuerung, noch einen CMI zum tun und probieren.

Ohne das da zu haben, können wir vermutlich keinen fertigen code liefern.

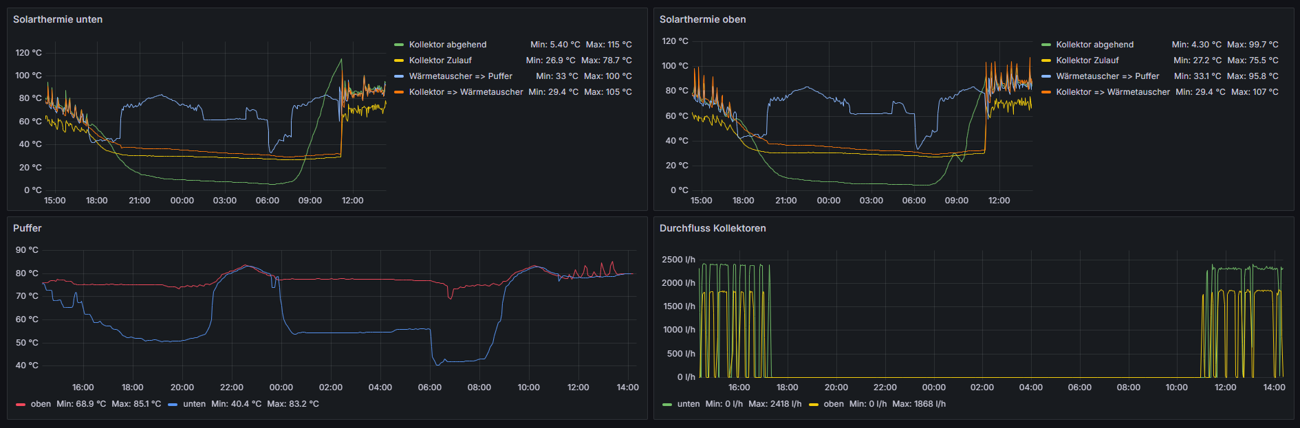
Danke Steffen! ModBus-KnowHow habe ich inzwischen auch einiges aufgebaut, ich wollte mich nur nicht in die einmalige Konfiguration des CMI einarbeiten. Das KnowHow habe ich jetzt eingekauft und freue mich sehr, dass wir seit gestern Daten aus unserer Solarthermieanlage loggen und visualisieren können:

Falls das mal noch für jemanden interessant ist: es gibt einerseits ein Skript, um das CMI auszulesen. Haben wir aber nicht zum Laufen bekommen und stattdessen den Weg via ModBus gewählt. Da klickt man sich die Finger wund, kommt aber auch zum Ziel.

Zunächst gibt es zwei Wege, wie das CMI mit der Steuerung kommuniziert, entweder per DL (Zweidraht-Datenleitung) oder per CAN-Bus. Ich habe DL vorgefunden. In dem Fall ist es gut, wenn man eine Doku vorliegen hat, welcher Kanal welchen Wert liefert. Per CAN bekommt man die Kanalnamen wohl geliefert.

Zuerst definiert man also die Eingangskanäle:

Anschließend definiert man die Ausgangskanäle:

Die Gegenstelle muss sich als Modbus-Slave verhalten, das CMI ist immer Modbus-Master!

Anschließend müssen die Kanäle ein drittes Mal gemappt werden:

Das CMI liefert nur Ganzzahlwerte, daher müssen Temperaturen mit dem Faktor 10 bearbeitet werden: 903 ergibt dann 90,3°C.
Die Adressen darf man nicht willkürlich vergeben, es gibt fest vorgegebene Nummernkreise:

Tja, und dann habe ich jetzt die spannende Frage vor mir, wie die Daten zu interpretieren sind. Ist das gut, was ich da sehe?

Ich werde auf jeden Fall zusätzlich noch die CAN-Bus-Verbindung herstellen, darüber kann man die Konfig der Steuerung auslesen und sichern. Bei einem Geräteausfall ist das sonst alles verloren.

2 „Gefällt mir“

Ich würde auch empfehlen die CAN Verbindung herzustellen da DL Bus auch nur relativ selten (ich meine einmal pro Minute maximal) aktualisiert wird.
Bei vielen Heizungskomponenten egal, aber manchmal brauche ich Sekundenwerte.
Leider kann TA das nur für alle Werte einheitlich festlegen, das bläht die Dateien dann gewaltig auf.

Fürs Speichern und aggregieren sollte dann eh die Zeitreihendatenbank zuständig sein, oder?

Wenn Mensch noch weiteres Monitoring hat wie ein EMS System dann ja, ich habe hier aber nur das am Start was TA selbst mitbringt. Dabei werden alle Daten auf dem Logger von TA gespeichert und dann auf einen lokalen Rechner runtergeladen.
Nicht optimal aber einfach